想要快速搭建Minecraft服务器却苦于繁琐的配置流程?ServerPackCreator正是您需要的解决方案。这款开源工具能够将Forge、Fabric、Quilt、LegacyFabric和NeoForge模组包一键转换为对应的服务器包,大幅简化服务器部署过程。
无论您是模组开发者、服务器管理员还是普通玩家,都能通过这款工具轻松创建专业级的Minecraft服务器环境。
为什么选择ServerPackCreator?#
传统Minecraft服务器搭建需要手动处理大量配置文件和模组兼容性问题,而ServerPackCreator通过自动化流程彻底改变了这一现状。
您不再需要逐个检查模组兼容性、手动配置启动参数或担心版本冲突问题。该工具支持主流模组加载器,能够智能识别并排除客户端专用模组,确保生成的服务器包既完整又稳定。
快速上手#
ServerPackCreator官方提供了三种使用方法,当然我们选择最简单的GUI。
安装ServerPackCreator#
首先我们需要下载安装包,以下为安装包列表链接.根据个人的操作系统进行选择.
Griefed/ServerPackCreator
Create a server pack from a Minecraft Forge, NeoForge, Fabric, LegacyFabric or Quilt modpack!
Click Me!!!
根据安装提示进行安装即可
服务端包制作#
首先你需要使用MC启动器安装好需要打包的整合包的实例.
![[1.png]](/_vercel/image?url=_astro%2F1.s80hXPaI.png&w=3840&q=100)
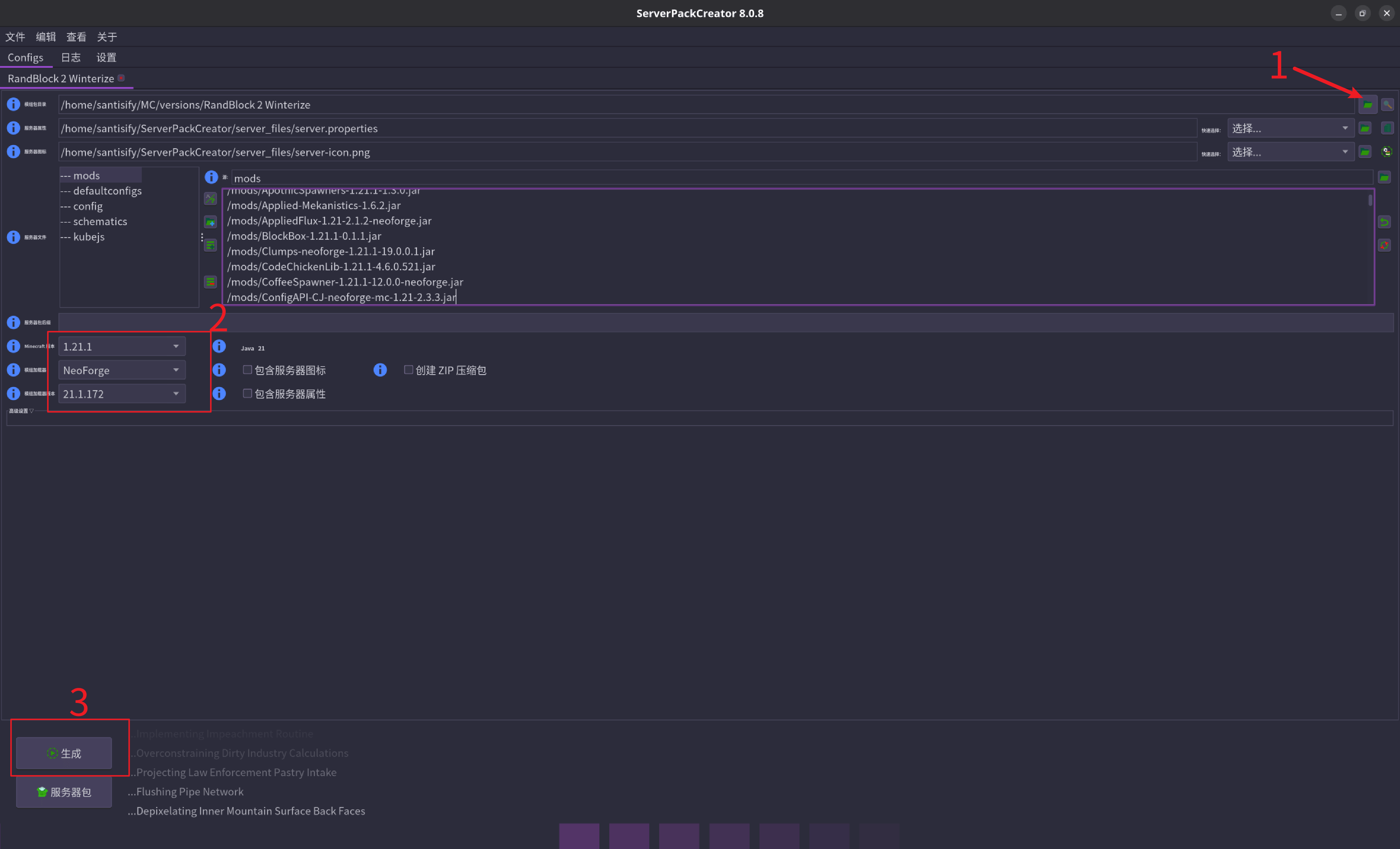
- 选择需要打包的整合包。
- 确认MC版本,模组加载器及版本。
- 生成服务包。
随即就会出现这个窗口,点击是就会跳转到对应的服务包
![[2.png]](/_vercel/image?url=_astro%2F2.BKvDA3hN.png&w=640&q=100)
安装模组加载器服务端#
我们需要到对应的模组加载器官网下载一个.jar文件,我么需要使用这个.jar文件构建服务端,此外我们也需要对应的java版本(可以去搜索一下)。
这里我以neoforge为例
![[3.png]](/_vercel/image?url=_astro%2F3.QYQXsE2I.png&w=3840&q=100)
下载后放在之前打包好的服务端文件夹中。如下图所示:
为了方便区分可以将上述图片中后缀为.bat, .sh, .ps1的文件删掉。
现在需要下载服务端的包了,每个模组加载器的命令不一致需要参考加载器官方的使用文档。
打开终端执行命令,这个步骤需要保证安装了java,终端打开打包好的服务端文件夹。执行一下命令:
java -jar ./neoforge-21.1.172-installer.jar --installServershell需要将neoforge-21.1.172-installer.jar换为自己对应的文件名称
执行完成后会发现有后缀为sh或bat的文件生成,现在新建一个文件命名为eula.txt,至于有什么用可以自己查询下官方的解释,内容为:
eula=trueplaintext如果你是windows系统可以直接双击.bat后缀的文件,linux系统在终端执行bash ./run.sh(run.sh 替换为实际名称)
问题解决#
当然不可能是一帆风顺的,除非你运气好…
每个人的问题都千奇百怪,那么就需要ai来帮我们解决问题了,在文件中打开logs将里面的latest.log文件内容发给ai,具体哪种算是报错呢?下面是无问题页面
命令行底部有一个箭头或者有一个名称为Minecreaft Server的窗口即为正确。
部署#
选择合适的服务器,如果是新手可以尝试使用面板安装。
部署时只需要将无问题的服务端文件上传到服务器,最后执行上述生成的run.sh或run.bat文件即可。最后配置一下端口即可。
